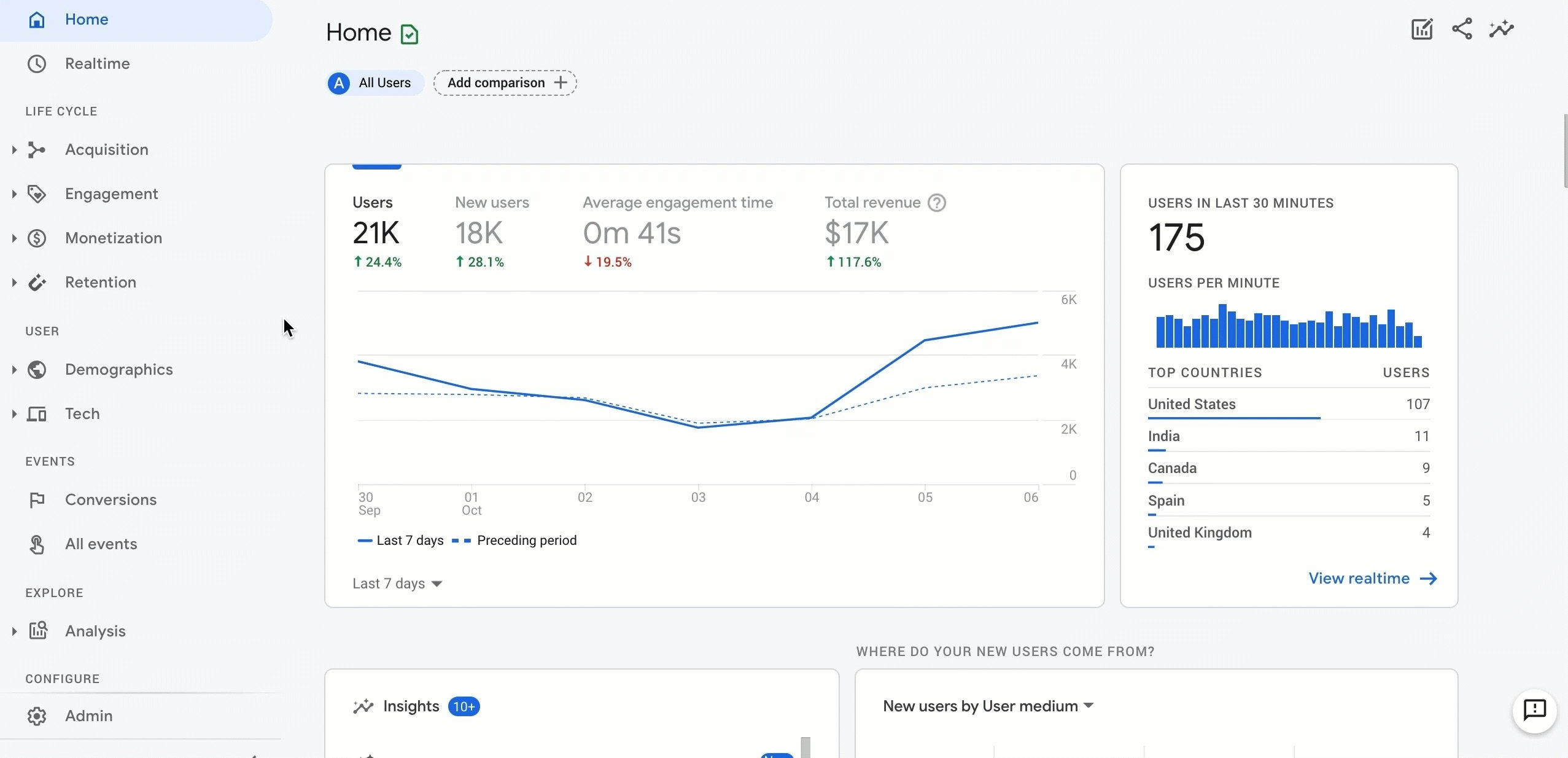
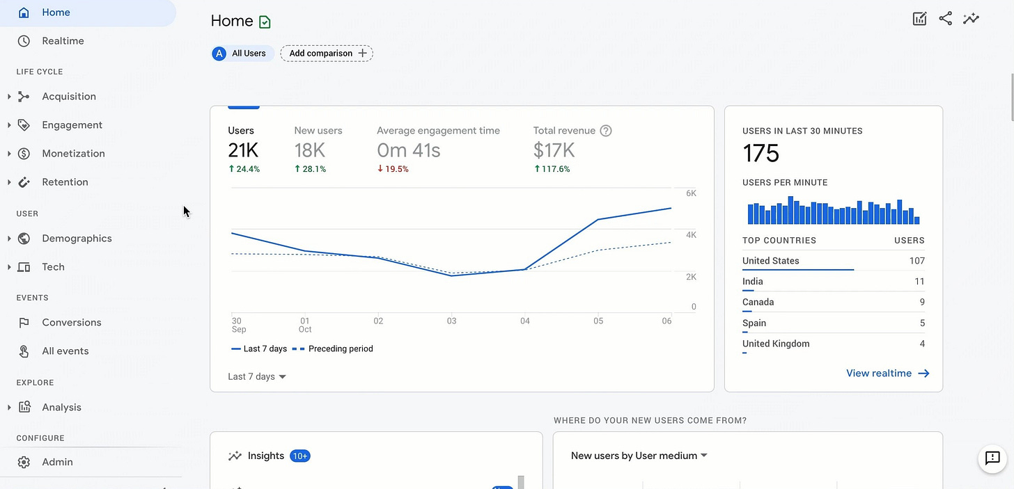
Google Analytics 4 for E-commerce: The Only Guide You Need
Google Analytics has long been an essential tool for e-commerce businesses to understand their website traffic and customer behavior.
The latest major upgrade to Google Analytics is version 4 (GA4), which provides advanced capabilities powered by machine learning.
In this Substack, I'll provide an overview of how GA4 can be leveraged by e-commerce busin…
Keep reading with a 7-day free trial
Subscribe to BowTiedParrotFish’s Newsletter to keep reading this post and get 7 days of free access to the full post archives.

